Files
rustdesk-api/README.md
2024-12-21 21:31:54 +08:00

15 KiB
Raw Blame History

RustDesk API

English Doc

本项目使用 Go 实现了 RustDesk 的 API并包含了 Web Admin 和 Web 客户端。RustDesk 是一个远程桌面软件,提供了自托管的解决方案。

特性

  • PC端API
    • 个人版API
    • 登录
    • 地址簿
    • 群组
    • 授权登录,支持github, googleOIDC 登录,支持web后台授权登录
    • i18n
  • Web Admin
    • 用户管理
    • 设备管理
    • 地址簿管理
    • 标签管理
    • 群组管理
    • Oauth 管理
    • 登录日志
    • 链接日志
    • 文件传输日志
    • 快速使用web client
    • i18n
    • 通过 web client 分享给游客
  • Web Client
    • 自动获取API server
    • 自动获取ID服务器和KEY
    • 自动获取地址簿
    • 游客通过临时分享链接直接远程到设备
    • v2 Preview
  • CLI
    • 重置管理员密码

使用前准备

Rustdesk

PC客户端使用的是 1.3.0,经测试 1.2.6+ 都可以

关于PC端链接超时或者链接不上的问题以及解决方案

链接不上或者超时

因为server端相对于客户端落后版本server不会响应客户端的secure_tcp请求,所以客户端超时。 相关代码代码位置在https://github.com/rustdesk/rustdesk/blob/master/src/client.rs#L322

  if !key.is_empty() && !token.is_empty() {
  // mainly for the security of token
  allow_err!(secure_tcp(&mut socket, key).await);
  }

可看到当keytoken都不为空时,会调用secure_tcp但是server端不会响应所以客户端超时 secure_tcp 代码位置在 https://github.com/rustdesk/rustdesk/blob/master/src/common.rs#L1203

4种解决方案
  1. server端指定key。
    • 优点:简单
    • 缺点:链接不是加密的
      hbbs -r <relay-server-ip[:port]> -k <key>
      hbbr -k <key>
      
      比如
        hbbs -r <relay-server-ip[:port]> -k abc1234567
        hbbr -k abc1234567
      
  2. server端使用系统生成的key或者自定义的密钥对但如果client已登录链接时容易超时或者链接不上可以退出登录后再链接就可以了webclient可以不用退出登录
    • 优点:链接加密
    • 缺点:操作麻烦
  3. server端使用系统生成的key或者自定义的密钥对fork官方客户端的代码将secure_tcp修改成直接返回,然后通过Github Actions编译,下载编译后的客户端。 参考官方文档
    • 优点:链接加密,可以自定义客户端一些功能,编译后直接可用
    • 缺点需要自己fork代码编译有点难度
  4. 使用我fork的代码,已经修改了secure_tcp,可以直接下载使用,下载地址
    • 优点:代码改动可查看,Github Actions编译,链接加密,直接下载使用
    • 缺点:可能跟不上官方版本更新

对链接加密要求不高的可以使用1,对链接加密要求高的可以使用34

功能

API 服务

基本实现了PC端基础的接口。支持Personal版本接口可以通过配置文件rustdesk.personal或环境变量RUSTDESK_API_RUSTDESK_PERSONAL来控制是否启用

登录

  • 添加了github, google 以及OIDC授权登录需要在后台配置好就可以用了具体可看后台OAuth配置
  • 添加了web后台授权登录,点击后直接登录后台就自动登录客户端了

pc_login

地址簿

pc_ab

群组

群组分为共享组普通组,共享组中所有人都能看到小组成员的设备,普通组只有管理员能看到所有小组成员的设备

pc_gr

Web Admin:

  • 使用前后端分离,提供用户友好的管理界面,主要用来管理和展示。前端代码在rustdesk-api-web

  • 后台访问地址是http://<your server>[:port]/_admin/初次安装管理员为用户名密码为admin admin,请即时更改密码

  1. 管理员界面 web_admin

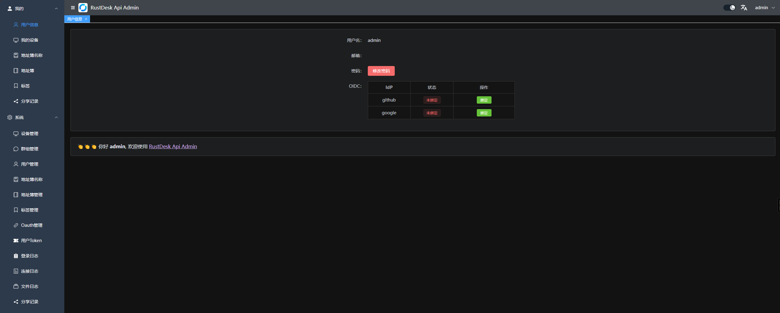
  2. 普通用户界面 web_user 右上角可以更改密码,可以切换语言,可以切换白天/黑夜模式 web_resetpwd

  3. 分组可以自定义,方便管理,暂时支持两种类型: 共享组普通组 web_admin_gr

  4. 可以直接打开webclient方便使用也可以分享给游客游客可以直接通过webclient远程到设备

    web_webclient

  5. Oauth,支持了Github, Google 以及 OIDC, 需要创建一个OAuth App,然后配置到后台 web_admin_oauth

    • 对于GoogleGithub, IssuerScopes不需要填写.
    • 对于OIDC, Issuer是必须的。Scopes是可选的,默认为 openid,profile,email. 确保可以获取 sub,emailpreferred_username
    • github oauth appSettings->Developer settings->OAuth Apps->New OAuth App 中创建,地址 https://github.com/settings/developers
    • Authorization callback URL填写http://<your server[:port]>/api/oauth/callback ,比如http://127.0.0.1:21114/api/oauth/callback

Web Client:

  1. 如果已经登录了后台web client将自动直接登录
  2. 如果没登录后台点击右上角登录即可api server已经自动配置好了
  3. 登录后会自动同步ID服务器和KEY
  4. 登录后会将地址簿自动保存到web client中方便使用
  5. 现已支持v2 Preview,访问路径是/webclient2 webclientv2
  6. v2 preview 部署,参考WIKI

自动化文档: 使用 Swag 生成 API 文档,方便开发者理解和使用 API。

  1. 后台文档 <youer server[:port]>/admin/swagger/index.html
  2. PC端文档 <youer server[:port]>/swagger/index.html api_swag

CLI

# 查看帮助
./apimain -h

重置管理员密码

./apimain reset-admin-pwd <pwd>

安装与运行

相关配置

  • 参考conf/config.yaml配置文件,修改相关配置。
  • 如果gorm.typesqlite则不需要配置mysql相关配置。
  • 语言如果不设置默认为zh-CN
lang: "en"
app:
  web-client: 1  # 1:启用 0:禁用
  register: false #是否开启注册
  show-swagger: 0 #是否显示swagger文档
gin:
  api-addr: "0.0.0.0:21114"
  mode: "release"
  resources-path: 'resources'
  trust-proxy: ""
gorm:
  type: "sqlite"
  max-idle-conns: 10
  max-open-conns: 100
mysql:
  username: "root"
  password: "111111"
  addr: "192.168.1.66:3308"
  dbname: "rustdesk"
rustdesk:
  id-server: "192.168.1.66:21116"
  relay-server: "192.168.1.66:21117"
  api-server: "http://192.168.1.66:21114"
  key: "123456789"
  personal: 1
logger:
  path: "./runtime/log.txt"
  level: "warn" #trace,debug,info,warn,error,fatal
  report-caller: true
proxy:
  enable: false
  host: ""

环境变量

变量名前缀是RUSTDESK_API,环境变量如果存在将覆盖配置文件中的配置

变量名 说明 示例
TZ 时区 Asia/Shanghai
RUSTDESK_API_LANG 语言 en,zh-CN
RUSTDESK_API_APP_WEB_CLIENT 是否启用web-client; 1:启用,0:不启用; 默认启用 1
RUSTDESK_API_APP_REGISTER 是否开启注册; true, false 默认false false
RUSTDESK_API_APP_SHOW_SWAGGER 是否可见swagger文档;1显示,0不显示,默认0不显示 1
-----ADMIN配置----- ---------- ----------
RUSTDESK_API_ADMIN_TITLE 后台标题 RustDesk Api Admin
RUSTDESK_API_ADMIN_HELLO 后台欢迎语,可以使用html
RUSTDESK_API_ADMIN_HELLO_FILE 后台欢迎语文件,如果内容多,使用文件更方便。
会覆盖RUSTDESK_API_ADMIN_HELLO
./conf/admin/hello.html
-----GIN配置----- ---------- ----------
RUSTDESK_API_GIN_TRUST_PROXY 信任的代理IP列表,分割,默认信任所有 192.168.1.2,192.168.1.3
-----------GORM配置---------------- ------------------------------------ ---------------------------
RUSTDESK_API_GORM_TYPE 数据库类型sqlite或者mysql默认sqlite sqlite
RUSTDESK_API_GORM_MAX_IDLE_CONNS 数据库最大空闲连接数 10
RUSTDESK_API_GORM_MAX_OPEN_CONNS 数据库最大打开连接数 100
RUSTDESK_API_RUSTDESK_PERSONAL 是否启用个人版API 1:启用,0:不启用; 默认启用 1
-----MYSQL配置----- ---------- ----------
RUSTDESK_API_MYSQL_USERNAME mysql用户名 root
RUSTDESK_API_MYSQL_PASSWORD mysql密码 111111
RUSTDESK_API_MYSQL_ADDR mysql地址 192.168.1.66:3306
RUSTDESK_API_MYSQL_DBNAME mysql数据库名 rustdesk
-----RUSTDESK配置----- --------------- ----------
RUSTDESK_API_RUSTDESK_ID_SERVER Rustdesk的id服务器地址 192.168.1.66:21116
RUSTDESK_API_RUSTDESK_RELAY_SERVER Rustdesk的relay服务器地址 192.168.1.66:21117
RUSTDESK_API_RUSTDESK_API_SERVER Rustdesk的api服务器地址 http://192.168.1.66:21114
RUSTDESK_API_RUSTDESK_KEY Rustdesk的key 123456789
RUSTDESK_API_RUSTDESK_KEY_FILE Rustdesk存放key的文件 ./conf/data/id_ed25519.pub
RUSTDESK_API_RUSTDESK_WEBCLIENT_MAGIC_QUERYONLINE Web client v2 中是否启用新的在线状态查询方法; 1:启用,0:不启用,默认不启用 0
----PROXY配置----- --------------- ----------
RUSTDESK_API_PROXY_ENABLE 是否启用代理:false, true false
RUSTDESK_API_PROXY_HOST 代理地址 http://127.0.0.1:1080

运行

docker运行

  1. 直接docker运行,配置可以通过挂载配置文件/app/conf/config.yaml来修改,或者通过环境变量覆盖配置文件中的配置

    docker run -d --name rustdesk-api -p 21114:21114 \
    -v /data/rustdesk/api:/app/data \
    -e TZ=Asia/Shanghai \
    -e RUSTDESK_API_LANG=zh-CN \
    -e RUSTDESK_API_RUSTDESK_ID_SERVER=192.168.1.66:21116 \
    -e RUSTDESK_API_RUSTDESK_RELAY_SERVER=192.168.1.66:21117 \
    -e RUSTDESK_API_RUSTDESK_API_SERVER=http://192.168.1.66:21114 \
    -e RUSTDESK_API_RUSTDESK_KEY=<key> \
    lejianwen/rustdesk-api
    
  2. 使用docker compose,参考WIKI

下载release直接运行

下载地址

源码安装

  1. 克隆仓库

    git clone https://github.com/lejianwen/rustdesk-api.git
    cd rustdesk-api
    
  2. 安装依赖

    go mod tidy
    #安装swag如果不需要生成文档可以不安装
    go install github.com/swaggo/swag/cmd/swag@latest
    
  3. 编译后台前端,前端代码在rustdesk-api-web

    cd resources
    mkdir -p admin
    git clone https://github.com/lejianwen/rustdesk-api-web
    cd rustdesk-api-web
    npm install
    npm run build
    cp -ar dist/* ../admin/
    
  4. 运行

    #直接运行
    go run cmd/apimain.go
    #或者使用generate_api.go生成api并运行
    go generate generate_api.go
    
  5. 编译,如果想自己编译,先cd到项目根目录然后windows下直接运行build.bat,linux下运行build.sh,编译后会在release 目录下生成对应的可执行文件。直接运行编译后的可执行文件即可。

  6. 打开浏览器访问http://<your server[:port]>/_admin/,默认用户名密码为admin,请及时更改密码。

其他