# RustDesk API
This project implements the RustDesk API using Go, and includes both a web UI and web client. RustDesk is a remote
desktop software that provides self-hosted solutions.
# Features
- PC API
- Personal API
- Login
- Address Book
- Groups
- Authorized login, supports `GitHub`, `Google` and `OIDC` login, supports `web admin` authorized login
- i18n
- Web Admin
- User Management
- Device Management
- Address Book Management
- Tag Management
- Group Management
- OAuth Management
- Login Logs
- Connection Logs
- File Transfer Logs
- Quick access to web client
- i18n
- Share to guest by web client
- Web Client
- Automatically obtain API server
- Automatically obtain ID server and KEY
- Automatically obtain address book
- Visitors are remotely to the device via a temporary sharing link
- CLI
- Reset admin password
## Prerequisites
### [Rustdesk](https://github.com/rustdesk/rustdesk)
#### The PC client uses version ***1.3.0***, and versions ***1.2.6+*** have been tested to work.
#### Solutions for PC client connection timeout or connection issues
##### Connection issues or timeouts
Because the server version lags behind the client version, the server does not respond to the client's `secure_tcp` request, causing the client to timeout.
Relevant code can be found at `https://github.com/rustdesk/rustdesk/blob/master/src/client.rs#L322`
```rust
if !key.is_empty() && !token.is_empty() {
// mainly for the security of token
allow_err!(secure_tcp(&mut socket, key).await);
}
```
As seen, when both `key` and `token` are not empty, `secure_tcp` is called, but the server does not respond, causing the client to timeout.
The `secure_tcp` code is located at `https://github.com/rustdesk/rustdesk/blob/master/src/common.rs#L1203`
##### Four Solutions
1. Specify the key on the server.
- Advantage: Simple
- Disadvantage: The connection is not encrypted
```bash
hbbs -r -k
hbbr -k
```
For example
```bash
hbbs -r -k abc1234567
hbbr -k abc1234567
```
2. Use a system-generated key or a custom key pair on the server. If the client is already logged in, it may timeout or fail to connect. Logging out and reconnecting usually resolves the issue, and the web client does not need to log out.
- Advantage: Encrypted connection
- Disadvantage: Complicated operation
3. Use a system-generated key or a custom key pair on the server, fork the official client code to modify `secure_tcp` to return directly, then compile using `Github Actions` and download the compiled client.
Refer to [official documentation](https://rustdesk.com/docs/en/dev/build/all/)
- Advantage: Encrypted connection, customizable client features, ready to use after compilation
- Disadvantage: Requires forking code and compiling, which can be challenging
4. Use [my forked code](https://github.com/lejianwen/rustdesk), which has already modified `secure_tcp`. You can download and use it directly from [here](https://github.com/lejianwen/rustdesk/releases)
- Advantage: Code changes are viewable, compiled with `Github Actions`, encrypted connection, ready to use
- Disadvantage: May not keep up with official version updates
***If encryption is not a high priority, use `1`. If encryption is important, use `3` or `4`.***
## Overview
### API Service
Basic implementation of the PC client's primary interfaces.Supports the Personal version api, which can be enabled by configuring the `rustdesk.personal` file or the `RUSTDESK_API_RUSTDESK_PERSONAL` environment variable.
#### Login
- Added `GitHub`, `Google` and `OIDC` login, which can be used after configuration in the admin panel. See the OAuth
configuration section for details.
- Added authorization login for the web admin panel.

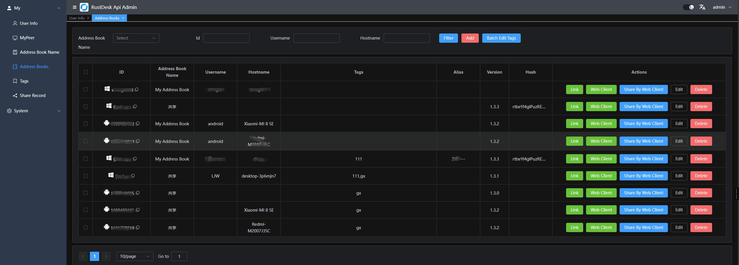
#### Address Book

#### Groups
Groups are divided into `shared groups` and `regular groups`. In shared groups, everyone can see the peers of all group members, while in regular groups, only administrators can see all members' peers.

### Web Admin
* The frontend and backend are separated to provide a user-friendly management interface, primarily for managing and
displaying data.Frontend code is available at [rustdesk-api-web](https://github.com/lejianwen/rustdesk-api-web)
* Admin panel URL: `http:///_admin/`. The default username and password for the initial
installation are `admin` `admin`, please change the password immediately.
1. Admin interface:

2. Regular user interface:

In the top right corner, you can change the password, switch languages, and toggle between `day/night` mode.

3. Groups can be customized for easy management. Currently, two types are supported: `shared group` and `regular group`.

4. You can directly launch the client or open the web client for convenience; you can also share it with guests, who can remotely access the device via the web client.

5. OAuth support: Currently, `GitHub`, `Google` and `OIDC` are supported. You need to create an `OAuth App` and configure it in
the admin panel.

- For `Google` and `Github`, you don't need to fill the `Issuer` and `Scpoes`
- For `OIDC`, you must set the `Issuer`. And `Scopes` is optional which default is `openid,email,profile`, please make sure this `Oauth App` can access `sub`, `email` and `preferred_username`
- Create a `GitHub OAuth App`
at `Settings` -> `Developer settings` -> `OAuth Apps` -> `New OAuth App` [here](https://github.com/settings/developers).
- Set the `Authorization callback URL` to `http:///api/oauth/callback`,
e.g., `http://127.0.0.1:21114/api/oauth/callback`.
### Web Client:
1. If you're already logged into the admin panel, the web client will log in automatically.
2. If you're not logged in, simply click the login button in the top right corner, and the API server will be
pre-configured.
3. After logging in, the ID server and key will be automatically synced.
4. The address book will also be automatically saved to the web client for convenient use.
5. Now supports `v2 Preview`, accessible at `/webclient2`

6. `v2 preview` deployment, [WIKI](https://github.com/lejianwen/rustdesk-api/wiki)
### Automated Documentation : API documentation is generated using Swag, making it easier for developers to understand and use the API.
1. Admin panel docs: `/admin/swagger/index.html`
2. PC client docs: `/swagger/index.html`

### CLI
```bash
# help
./apimain -h
```
#### Reset admin password
```bash
./apimain reset-admin-pwd
```
## Installation and Setup
### Configuration
* Modify the configuration in `conf/config.yaml`.
* If `gorm.type` is set to `sqlite`, MySQL-related configurations are not required.
* Language support: `en` and `zh-CN` are supported. The default is `zh-CN`.
```yaml
lang: "en"
app:
web-client: 1 # web client route 1:open 0:close
register: false #register enable
show-swagger: 0 #show swagger 1:open 0:close
gin:
api-addr: "0.0.0.0:21114"
mode: "release"
resources-path: 'resources'
trust-proxy: ""
gorm:
type: "sqlite"
max-idle-conns: 10
max-open-conns: 100
mysql:
username: "root"
password: "111111"
addr: "192.168.1.66:3308"
dbname: "rustdesk"
rustdesk:
id-server: "192.168.1.66:21116"
relay-server: "192.168.1.66:21117"
api-server: "http://192.168.1.66:21114"
key: "123456789"
personal: 1
logger:
path: "./runtime/log.txt"
level: "warn" #trace,debug,info,warn,error,fatal
report-caller: true
proxy:
enable: false
host: ""
```
### Environment Variables
The prefix for variable names is `RUSTDESK_API`. If environment variables exist, they will override the configurations in the configuration file.
| Variable Name | Description | Example |
|-----------------------------------------------------|--------------------------------------------------------------------------------------------------------------|-------------------------------|
| TZ | timezone | Asia/Shanghai |
| RUSTDESK_API_LANG | Language | `en`,`zh-CN` |
| RUSTDESK_API_APP_WEB_CLIENT | web client on/off; 1: on, 0 off, default: 1 | 1 |
| RUSTDESK_API_APP_REGISTER | register enable; `true`, `false`; default:`false` | `false` |
| RUSTDESK_API_APP_SHOW_SWAGGER | swagger visible; 1: yes, 0: no; default: 0 | `0` |
| ----- ADMIN Configuration----- | ---------- | ---------- |
| RUSTDESK_API_ADMIN_TITLE | Admin Title | `RustDesk Api Admin` |
| RUSTDESK_API_ADMIN_HELLO | Admin welcome message, you can use `html` | |
| RUSTDESK_API_ADMIN_HELLO_FILE | Admin welcome message file,
will override `RUSTDESK_API_ADMIN_HELLO` | `./conf/admin/hello.html` |
| ----- GIN Configuration ----- | --------------------------------------- | ----------------------------- |
| RUSTDESK_API_GIN_TRUST_PROXY | Trusted proxy IPs, separated by commas. | 192.168.1.2,192.168.1.3 |
| ----- GORM Configuration ----- | --------------------------------------- | ----------------------------- |
| RUSTDESK_API_GORM_TYPE | Database type (`sqlite` or `mysql`). Default is `sqlite`. | sqlite |
| RUSTDESK_API_GORM_MAX_IDLE_CONNS | Maximum idle connections | 10 |
| RUSTDESK_API_GORM_MAX_OPEN_CONNS | Maximum open connections | 100 |
| RUSTDESK_API_RUSTDESK_PERSONAL | Open Personal Api 1:Enable,0:Disable | 1 |
| ----- MYSQL Configuration ----- | --------------------------------------- | ----------------------------- |
| RUSTDESK_API_MYSQL_USERNAME | MySQL username | root |
| RUSTDESK_API_MYSQL_PASSWORD | MySQL password | 111111 |
| RUSTDESK_API_MYSQL_ADDR | MySQL address | 192.168.1.66:3306 |
| RUSTDESK_API_MYSQL_DBNAME | MySQL database name | rustdesk |
| ----- RUSTDESK Configuration ----- | --------------------------------------- | ----------------------------- |
| RUSTDESK_API_RUSTDESK_ID_SERVER | Rustdesk ID server address | 192.168.1.66:21116 |
| RUSTDESK_API_RUSTDESK_RELAY_SERVER | Rustdesk relay server address | 192.168.1.66:21117 |
| RUSTDESK_API_RUSTDESK_API_SERVER | Rustdesk API server address | http://192.168.1.66:21114 |
| RUSTDESK_API_RUSTDESK_KEY | Rustdesk key | 123456789 |
| RUSTDESK_API_RUSTDESK_KEY_FILE | Rustdesk key file | `./conf/data/id_ed25519.pub` |
| RUSTDESK_API_RUSTDESK_WEBCLIENT_MAGIC_QUERYONLINE | New online query method is enabled in the web client v2; '1': Enabled, '0': Disabled, not enabled by default | `0` |
| ---- PROXY ----- | --------------- | ---------- |
| RUSTDESK_API_PROXY_ENABLE | proxy_enable :`false`, `true` | `false` |
| RUSTDESK_API_PROXY_HOST | proxy_host | `http://127.0.0.1:1080` |
### Installation Steps
#### Running via Docker
1. Run directly with Docker. Configuration can be modified by mounting the config file `/app/conf/config.yaml`, or by
using environment variables to override settings.
```bash
docker run -d --name rustdesk-api -p 21114:21114 \
-v /data/rustdesk/api:/app/data \
-e RUSTDESK_API_LANG=en \
-e RUSTDESK_API_RUSTDESK_ID_SERVER=192.168.1.66:21116 \
-e RUSTDESK_API_RUSTDESK_RELAY_SERVER=192.168.1.66:21117 \
-e RUSTDESK_API_RUSTDESK_API_SERVER=http://192.168.1.66:21114 \
-e RUSTDESK_API_RUSTDESK_KEY=abc123456 \
lejianwen/rustdesk-api
```
2. Using `docker-compose`,look [WIKI](https://github.com/lejianwen/rustdesk-api/wiki)
#### Running from Release
Download the release from [release](https://github.com/lejianwen/rustdesk-api/releases).
#### Source Installation
1. Clone the repository:
```bash
git clone https://github.com/lejianwen/rustdesk-api.git
cd rustdesk-api
```
2. Install dependencies:
```bash
go mod tidy
# Install Swag if you need to generate documentation; otherwise, you can skip this step
go install github.com/swaggo/swag/cmd/swag@latest
```
3. Build the admin front-end (the front-end code is
in [rustdesk-api-web](https://github.com/lejianwen/rustdesk-api-web)):
```bash
cd resources
mkdir -p admin
git clone https://github.com/lejianwen/rustdesk-api-web
cd rustdesk-api-web
npm install
npm run build
cp -ar dist/* ../admin/
```
4. Run:
```bash
# Run directly
go run cmd/apimain.go
# Or generate and run the API using generate_api.go
go generate generate_api.go
```
5. To compile, change to the project root directory. For Windows, run `build.bat`, and for Linux, run `build.sh`. After
compiling, the corresponding executables will be generated in the `release` directory. Run the compiled executables
directly.
6. Open your browser and visit `http:///_admin/`, with default credentials `admin admin`. Please
change the password promptly.
## Others
- [Change client ID](https://github.com/abdullah-erturk/RustDesk-ID-Changer)
- [Web client source](https://hub.docker.com/r/keyurbhole/flutter_web_desk)